BTC/HKD-1.87%
ETH/HKD-2.36%
LTC/HKD-1.72%
ADA/HKD-2.35%
SOL/HKD-1.69%
XRP/HKD-1.45%近日,Alex在Twitter平臺發布一篇關于LP在Uniswap V3 ETH/USDC中損失約1億美元的發現,對Uniswap V3的數據服務和策略研究提出質疑。(Odaily星球日報也編譯了這篇文章。)Blockin團隊一直致力于UniswapV3中LPs和POOLs的損益研究,這次專門針對UniV3幣池的盈利狀態展開進一步研究,希望對UniV3的LP是否在持續虧損這一命題提供有效的數據證明。
為了了解不同幣對類型對池子收益的影響,我們針對709個TVL大于52個ETH并且有5次以上swap事件的幣池,匯總了其自創建到2022年10月26日所有倉位信息。通過計算倉位每小時賺取的fees、無償損失、凈值、gas,可以得到池子每小時收益率,并累計自創建以來和最近6個月幣池整體的挖礦年化收益率、凈年化收益率。
為了區分幣池類型(雙非穩定幣池、單穩定幣池、雙穩定幣池),我們將DAI、USDC、USDT、TUSD作為認可度較高的穩定幣,其他幣作為非穩定幣,在對幣池進行分類。
從不同幣對類型的池子損益分布來看,86.27%的單邊穩定幣池和79.15%的雙非穩定幣池自創建至今凈年化收益率都小于0,凈年化收益率中位數分別為-52.64%、63.08%。近六個月以來,雙非穩定幣的凈年化收益率75分位數甚至達到了-67.56%。這表明從很長的時間來看,大部分單邊穩定幣池和雙非穩定幣池都在虧損;而雙穩定幣池的挖礦收益雖然很低,但是70%的雙穩定幣池整體收益率為正,近六個月盈利的雙穩定幣池達到90%,雖然凈年化收益率的75分位數還不到10%。
美OCC代理主計長:加密市場動蕩強化了監管的謹慎態度:金色財經報道,美國貨幣監理署 (OCC) 代理主任 Michael Hsu在電話會議上表示,最近加密市場的動蕩強化了監管的謹慎態度。OCC 周四發布了半年度風險展望,該報告再次強調數字資產是一個可能對借貸平臺構成危險的領域。Hsu 指出,該機構一直在密切關注該行業的情況,包括 TerraUSD 的突然崩潰,早期的 OCC 指導指示銀行在開展新的加密活動之前獲得該機構的批準,他的機構將繼續追求“對加密貨幣采取審慎和謹慎的方法”。[2022/6/24 1:28:13]


對幣池進行排名,發現TVL前20的大池子在近六個月有14個池子凈收益率為負,其中12個池子凈收益率低于-50%,而自建倉以來僅有4個大型幣池的凈收益率為正,且最高不到10%,另有9個池子凈收益率低于-50%;

Compound創始人:希望社區可以利用這次清算事件進一步強化協議:Compound創始人Robert Leshner在推特上表示,此前Coinbase Pro上的DAI價格迅速上升,導致從Compound借入的8520萬美元DAI被清算。225793名用戶中有124人受到影響,沒有抵押不足的賬戶,所有市場都很健康。社區里有很多關于風險、清算和價格的討論。一些人認為該協議執行得完美無缺,積極防范抵押不足的賬戶。另一些人則認為這是一個對借款者不利的體系,由于依賴于一個交易所而設計得很糟糕。Compound Dai達到16億美元,超過全球所有交易所和二級交易場所上的DAI流動性。大規模清算的風險整個夏天都在積聚。希望社區可以利用這次清算事件作為進一步強化協議的催化劑,討論激進或溫和(如MakerDAO)清算系統間的權衡方案,并在必要時增加額外的保障措施。對于那些可能不了解風險、清算機制或市場混亂的尾部風險的用戶我深表同情,并鼓勵社區找到減輕這一事件對其影響的方法。[2020/11/27 22:18:09]

以USDC-WETH 0.3%池子為例,繪制自池子創建以來到2022年10月26日期間所有倉位和已確認損益倉位的fees、無償損失以及凈損益的單日折線圖和累計折線圖,發現很多時候fees無法覆蓋無償損失,導致了累計凈損益已達到-1.128億美元。然而凈損益也有上升時期,如2021年6月25日中旬至2021年12月1日期間,累計pnl自-8196萬美元上升至4217萬美元;2022年6月18日至2022年10月26日期間,累計pnl自-1.853億美元上升至-1.143億美元。
濟南:持續推進落戶流程再造,強化區塊鏈技術應用:日前,濟南市出臺《關于深化戶籍制度改革加快人才集聚的若干措施》。在簡化落戶手續方面,《措施》提出,擬申請落戶人員只需憑居民戶口簿、居民身份證和相關憑證材料即可向擬落戶地派出所提出申請,申請人的配偶、子女、雙方父母戶口均可按意愿隨遷。持續推進落戶流程再造,強化區塊鏈技術應用,通過政務服務網、“泉城辦”APP、“E警通”、自助終端、微信公眾號等,努力實現“不見面審批”“無證明審批”,提高落戶效率。(網易新聞)[2020/5/2]


對Uniswap-V3中84129個有過挖礦記錄的LP統計發現,58925個LP處于虧損狀態,虧損比例達到了70.04%,另外,43.64%LP在挖礦期間凈年化收益率小于-100%,僅有11.85%LP在挖礦期間凈年化收益率大于100%(平均挖礦時長35.26天)。
聲音 | 長沙市委書記胡衡華:強化區塊鏈等技術應用,加快智慧法庭建設:鴕鳥區塊鏈5月23日消息,昨日,省委常委、市委書記胡衡華在調研長沙知識產權法庭建設工作時強調,要高質量高效率做好知識產權保護工作,強化組織體系、人才隊伍、發展氛圍等保障,推動長沙知識產權保護工作取得更大成效。要加強信息化,加快智慧法庭建設,強化大數據、云計算、人工智能、區塊鏈等技術的應用,實現辦案系統互聯互通、數據自動推送、資源共享共用(華聲在線)。[2019/5/23]

有些人認為可能有專業團隊的大規模基金機構能夠抵抗這種虧損狀態,實時上我們發現當前Uniswap-V3中倉位總凈值最大的前20個LP地址中,只有5個LP有所盈利,而按單位凈值估算凈年化收益率后,只有2個大戶凈收益率為正,其中只有一個LPnetapr達到了2730.19%(該LP實際只在2022年11月10日挖礦10個小時),另一個LP的netapr為12.11%(該LP實際自2022年6月16日挖礦至今)。

螞蟻金服完成140億美元融資 會繼續強化區塊鏈布局:今日螞蟻金服宣布完成新一輪140億美元融資,CEO井賢棟表示將持續強化在區塊鏈、人工智能、物聯網和云計算方面的布局。[2018/6/8]
值得深思的是,究竟什么原因支撐了這些LP在持續虧損的情況下仍然愿意在Uniswap-V3協議中挖礦?
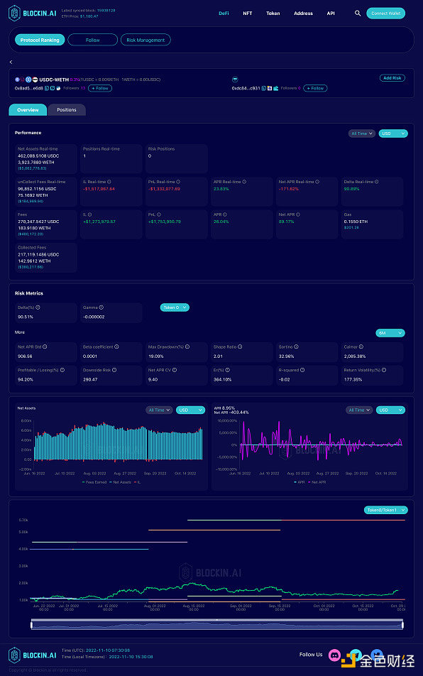
我們查看了USDC-WETH 0.3%中當前倉位凈值最大的LP的挖礦行為(LP地址:0x741aa7cfb2c7bf2a1e7d4da2e3df6a56ca4131f3),該LP自2021年5月26日第一次進入USDC-WETH 0.3%幣池挖礦以來,持續調整倉位,并且有不斷調整從區間寬度、調倉頻率等策略,然而從他的損益曲線看,除了少數時間段pnl向上傾斜,大部分時間虧損不斷擴大。因此我們有理由懷疑這類大戶可能在其他協議中有對沖行為來彌補V3內的損失,或是V3被當作了其他幣價策略的期權對沖工具。


我們也查看了在USDC-WETH 0.3%中歷史收益pnl最高的LP排名,選取在近一個月有挖礦行動的兩個LP大戶,發現他們具有相同的特點,從2022年6月進入,設置超寬的上下限范圍,并且以很低的頻率調倉或是不調倉。從風險指標來看,二者的sharpe值均在高于2,最大回撤率分別為19.09%、9.54%,日盈虧比分別為94.20%、103.03%。
兩個LP策略區別在于LP1的下區間設的比較窄,在1000 USDC/WETH左右,因此以USDC本位的風險敞口達到了90.51%,下行風險為290.47;LP2的下區間設置在約552 USDC/WETH,因此以USDC本位的風險敞口為46.57%,下行風險為122.48。
不難發現,這兩個LP能夠盈利的主要原因在于2022年6月至今價格相對穩定,沒有大幅下跌,即使是幣價波動的時期價格也處于上下限之間,無償損失并沒有被確認。
LP地址分別為:0xdc848a72842d943b87926ae27ee05f1e949ec931、0xc84def0f58df9f25f1099ed477da7b27ac422ade


Uniswap V3的盈利模式是多樣的,并不是所有LP都以U本位計算盈虧,部分LP也以某個幣種的數量增長作為盈利目標,因此我們分別統計了各幣池以token0、token1為本位幣的累計損益。
令人驚訝的是,從TVL前20的幣池表現中發現,有13個幣池無論以token0本位還是token1本位計無償損失都是虧損狀態,其中除了UNI-WETH 0.3%外與WETH現關聯的剩余幣池都是兩個幣本位無償損失同時虧損。在常規認知中一個幣本位無償損失的增加意味著另一個幣本位無償損失的減少,當兩方陣營同時虧損時,我們很難猜想實際的獲利對象究竟是誰,畢竟進行兌換交易的用戶也認為他們受到滑點影響蒙受了損失。
近日,受FTX擠兌危機影響,中心化交易所的信用問題遭到質疑,這導致了去中心化交易所的交易量在一個月內猛烈增長,其中Uniswap V3交易量增長了898%。更高的交易量在TVL不變的情況下意味著fees將會增長,這給其中的LP帶來了希望,以USDC-WETH 0.3%幣池為例,當前該幣池的日均交易額為1.164億美元,當日均交易額達到1.867億美元以上,即TVL穩定在當前水平且交易量達到當前的1.6倍以上時,fees將能夠覆蓋無償損失,大部分LP將能夠實現盈利。
作為AMM的標志性協議項目,目前Uniswap V3交易量占據以太坊DEX交易量的50%以上,若用戶在這次事件中強化了對去中心化交易所的信仰,這將是Uniswap V3中LP扭虧為盈的轉機。本文來自blockin.ai
原文標題《UniV3的LP在持續虧損中苦苦掙扎,CeFi到DeFi的遷移是否會成為LP扭虧為盈的救命稻草?》
來源:Odaily星球日報
Odaily星球日報
媒體專欄
閱讀更多
金色早8點
比推 Bitpush News
Foresight News
PANews
Delphi Digital
區塊鏈騎士
深潮TechFlow
鏈捕手
區塊律動BlockBeats
DeFi之道
我搞砸了,我本可以做得更好。我應該在最近這段時間里將我的想法多去傳遞出來。但顯然,在與 Binance 洽談交易的時候,我被束縛了,尤其不被允許在公開場合透露太多.
1900/1/1 0:00:00▌ 比特幣市值超越Meta金色財經報道,由于Meta股價下跌,據8marketcap數據顯示,當前比特幣市值已經超越Meta,本文撰寫時比特幣市值約為3201.8億美元.
1900/1/1 0:00:00Algorand致力于成為「負碳區塊鏈」,其在推動 Web3.0成為可持續生態系統方面也處于領先地位.
1900/1/1 0:00:00原文作者:msfew,Foresight Ventures盡管 Vitalik 早在幾年前就認定了 zkEVM Rollup 是未來, 同時各家 zkEVM (Scroll, zkSync.
1900/1/1 0:00:00▌推特加密貨幣部門負責人已辭職金色財經報道,推特加密貨幣部門負責人Tess Rinearson已經辭職。與此同時,高級軟件工程師Hamdi Allam也已離開該部門.
1900/1/1 0:00:002022年10月19日,據Beosin EagleEye Web3安全預警與監控平臺監測顯示,Celo生態上的Moola協議遭受攻擊,黑客獲利約840萬美元.
1900/1/1 0:00:00